Full SEO Strategy for HF Lifestyle (hflifestyle.com.my)
Client: HF Lifestyle — A leading fitness equipment supplier and gym services provider in Malaysia, offering new and pre-owned gym machines, maintenance services, and custom gym layouts.
Industry: E-commerce & Local Services (Fitness Equipment)
Duration: 6 Months (Full SEO Engagement)
Client Overview
Hf Lifestyle is a leading supplier of fitness equipment and gym service provider in Malaysia. Their areas of specialization include new and used gym equipment of high quality, professional gym maintenance services, and custom gym designs for both a business and a home setting.
The Challenge
Despite having a high inventory and professional service provision, the online presence was another problem for HF Lifestyle, considering that the Malaysian fitness industry is highly competitive. They needed to have a strategic partner that would increase their ranking system in the search engine, create qualified leads and take the lead in the e-commerce and local service sector. Webspot Technologies was onboarded to spearhead a comprehensive 6-month SEO transformation.
SEO Strategy & Execution
- Technical SEO & Site Health
- Keyword Research
- On-Page SEO & Content Optimization
- Internal Linking Improvements
- Reporting & Iteration
Results
- Major growth in organic traffic, with a clear uptick in new users from search engines.
- Ranking as high as page 1 on several priority keywords such as product and service specific keywords related to gym equipment and maintenance.
- Improved conversion signals, including higher contact form submissions and service inquiries from organic sessions.
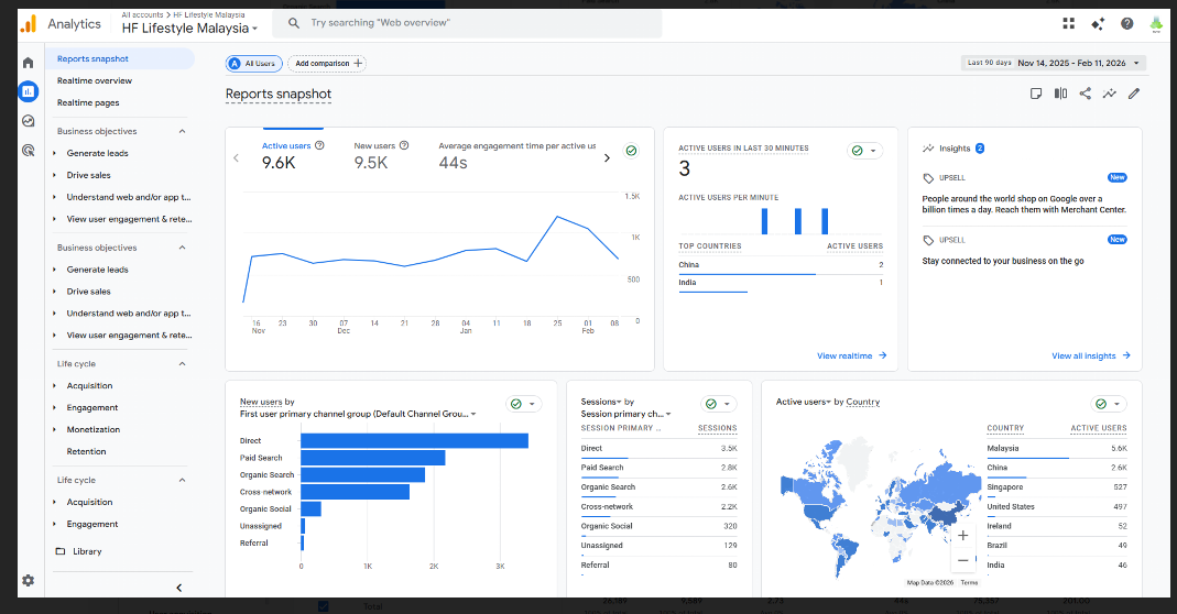
Traffic Overview From Last 6 Month
The site had a consistent organic growth over the 6-month period. The growth in monthly organic sessions was steady, and the technical enhancement and key optimization was implemented. Its trend on traffic was an evident upward curve, particularly following the third month of implementation.
Keywords Ranking Overview
The campaign has attained good ranking for competitive industry keywords.

